Service interruptions are inevitable, but trust shouldn’t go offline with them. Flashduty Status Page is designed to break the information opacity barrier:Reduce Repetitive Tickets at the SourceInstead of responding passively, let information lead the way. The status page provides users with service status they can check anytime, while supporting subscription to service updates. When an incident occurs, the latest progress is automatically pushed to subscribers.Make Service Maintenance Transparent and ControllableThe status page not only reports unexpected incidents but also makes planned maintenance crystal clear. By announcing maintenance windows in advance, users can clearly understand the timing and scope of service adjustments.Prove Stability with DataThe status page automatically accumulates historical availability data, transforming abstract SLA commitments into intuitive, verifiable uptime records.Go to Flashduty Console → On-call → Status Page to try it out.
This update comprehensively enhances Alert Routing capabilities:
1. Name Mapping Auto-routing SupportNew Name Mapping capability allows automatic routing of alerts to channels with the same name as the label value based on
1. Name Mapping Auto-routing SupportNew Name Mapping capability allows automatic routing of alerts to channels with the same name as the label value based on labels in the alert.Example:labels.application_name = "order-service"- Alert will be automatically routed to the channel named
order-service
- Support drag-and-drop sorting of routing rules for flexible priority adjustment
- Optimized rule content display with clearer conditions and actions
- Cleaner overall layout, reducing configuration and troubleshooting costs
War Room
Emergency incident handling is often time-critical, and quickly aligning teams for efficient collaboration is key. Now you can launch a war room with one click:
- Instant Group Creation: One-click creation of Feishu/Lark, Dingtalk, WeCom, or Slack group chats, automatically inviting responders and stakeholders
- Message Sync: Incident message cards are automatically delivered to the group, always pinned and updated with the latest status in real-time
Webhook Call History
Troubleshooting webhook call issues no longer requires guesswork. The system now supports complete call history tracking:
- Call status and error codes
- Retry count
- Complete request and response information
Change History
Significantly enhanced change event management capabilities:
- Dynamic Routing: Change events can be automatically routed to relevant channels based on business
- Label Enhancement: Support secondary processing of reported events
- New View: Change history page upgraded with custom view support
Other Optimizations
- Incident List: Support batch assignment of incidents
- Outlier Incidents: Support disabling outlier incident detection
- Alert Storm Reminder: Support configuring multiple storm thresholds for tiered progressive reminders
- Escalation Rule: Group chat channel configuration can specify application severity
- Incident Details: Support custom label sorting, support displaying incident labels in JSON format
- Integration Center: Added Zoho ServiceDesk Plus and Cloudflare integrations
AI Summary
New AI Summary feature for quick incident detail extraction, especially useful for scenarios with many grouped alerts:
Summary focuses on:- Event overview (key information)
- Impact scope (resources, services, etc.)
- Actionable measures (investigation, mitigation, prevention)
ServiceNow Integration
New ServiceNow integration with bidirectional incident information sync:
- Support manual and automatic sync triggers
- Support bidirectional sync between Flashduty and ServiceNow
Mobile App Optimization
The new Flashduty mobile app is now available on app stores:
- Added English version support
- Integrated AI Summary feature
- Incident details now include custom fields, optimized label display and text editing experience
Insights
Insights now supports filtering incidents by labels and custom fields:
Microsoft Teams
Teams app now supports sending incident assignment notifications to channels or groups:
WeCom/Zoom/Feishu Bot

- Support uploading email and account ID mappings for Feishu/Lark and other platforms
- Escalation rules support binding mappings for precise @ mentions in group chat pushes
Link Integration
Seamless association with external systems, supporting direct jump to CMDB host information page based on machine hostname:
Dingtalk and Feishu/Lark Alert Integration
New support for receiving alert notifications via Dingtalk and Feishu/Lark Webhooks:
Incident Merge Interaction Optimization
Support fuzzy matching and deletion of merged incidents:
Intelligent Alert Grouping Supports Custom Fields
Allow calculating alert similarity based on specified fields:
Incident Auto-close Timeout Optimization
New countdown close feature based on the time of the last merged event:
Shared Integration Permission Management
Support setting management teams for shared integrations:
Incident Convergence Upgraded to Flapping Detection
After an incident enters flapping state, you can choose to continue notifications or silence notifications:
License Management

- New Fixed License Type: Permanently valid, cannot be preempted
- Flexible License Assignment: Account administrators can set fixed or temporary licenses for members
- Member Self-management: Regular members can voluntarily release their own license
- API Batch Operations: Support batch setting member license types via API
Routing Version Management


- Historical Version Viewing: Integration center alert routing now supports viewing historical versions
- Version Comparison: Support comparing current routing rules with historical versions
- One-click Rollback: Support rollback to any historical version of routing rules
Jira Integration

- Manually or automatically sync incident information to Jira Issues
- Support both Jira Cloud and Server versions
- Sync incidents within a limited scope
- Incident field mapping management
Template Management

- New Interaction Design: Template management interface redesigned
- Historical Incident Preview Debugging: Support selecting historical incidents for template preview and debugging
- Smart Input Hints: System automatically provides suggestions after typing
{{
Other Optimizations
- IM Integration: Added support for Feishu/Lark and Dingtalk private deployment versions
- Incident Webhook: Support subscribing to incident comment events
- Incident Convergence: New incident convergence feature, can be enabled or disabled
Flashduty mobile App is officially launched!

Incident Management at Your Fingertips
- Full Mobile Workflow: Support incident search, detail viewing, acknowledgment, closing, escalation, and manual triggers, improving key operation response speed by 40%
- Multi-dimensional Information Aggregation: Incident timeline, processing records, and associated logs displayed together
Important Notifications, Never Missed
- iOS Critical Alerts: Based on Apple’s official Critical Alerts protocol, breaking through Do Not Disturb mode restrictions
- Android System-level Channels: Support system-level channels for all major Android manufacturers
Voice Notifications, More Reliable
- Smart Whitelist Sync: Automatically add Flashduty voice numbers to phone contacts
The label enhancement feature has been well-received since launch, especially for label mapping combined with mapping data.
Now, we’ve added Mapping Data Management in the console, allowing you to conveniently operate data directly in the interface without relying on API.
Now, we’ve added Mapping Data Management in the console, allowing you to conveniently operate data directly in the interface without relying on API.Added Metric Viewing Dimensions
Metric aggregation dimensions expanded from global and time dimensions to viewing by team, channel, individual, and more:
Time Period Segmentation
Time is now divided into three stages:
- Work hours: Weekdays 8am-7pm
- Rest hours: Weekdays 7pm-11pm, Non-weekdays 8am-11pm
- Sleep hours: Every day 11pm-8am
New Workload Metrics

- Interruptions: High-priority messages like SMS, phone calls, and app pushes are marked as interruptions
- Response Effort: Sum of time between member acknowledging incident and incident resolution
Report Download and Data Export
You can now print reports directly in the console, and export to CSV for secondary analysis below each report.Officially released Alert Processing Pipeline feature with comprehensive optimization of integration interaction experience.
Now you can easily implement severity reset, title modification, filtering, CMDB integration, and various other operations.Update highlights:
Now you can easily implement severity reset, title modification, filtering, CMDB integration, and various other operations.Update highlights:- New Alert Processing Feature: Support multiple execution actions
- Optimized Label Enhancement and Routing Rules Configuration: Added right-side alert history panel to assist rule debugging
Channel Access Level
Channels now support access levels. When set to Private, incident data is only available to team members and account administrators:
My Channels Filter
Incident list now supports My Channels filtering:
Data Isolation Best Practices
- Personnel Isolation: Register multiple owners directly, with complete isolation of personnel and resources
- Resource Isolation: Set channel access level to private
- Visual Experience: Keep incident list always filtered to my channels
On-call Rotation Notifications Support Scheduled Notifications
Commonly used for weekly on-call with daily reminders:
On-call Rotation Notification Content and Style Optimization
Prominently displays current on-call information with next shift:
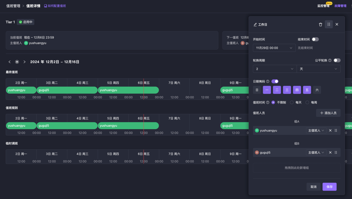
New Date Mask Mode
Only selected dates participate in on-call, commonly used for separate scheduling on weekdays and weekends:
Other Optimizations

- Schedule preview adds 2-week mode
- Schedule preview calendar mode, color changed from following rules to following rotation
- Added Highlight My On-call button
Launched complete English support, covering console, help documentation, and developer documentation:

- Browser Language Setting: All members can now freely switch browser display language in the console
- Notification Language Setting: Account owners can select the default notification language in “Account Settings”

- Brand new UI interaction design
- New incident list page with rich filtering support
- New incident details page supporting common actions and custom actions
- New incident creation support with escalation rule and direct assignment
- New dark theme switching support
Intelligent Grouping
Alert grouping adds intelligent grouping mode where the system can automatically identify and group similar alerts together:
Outlier Incidents
If a newly triggered incident is not similar to any incidents in the channel within the past 30 days, the system will mark it as an “outlier incident”:
Past Incidents
Past incidents feature shows historical incidents similar to the current incident, helping you trace issues, find root causes, and reference resolutions:
The above features are only available in Pro plan
Before Change
- Matched silence or inhibit rules before incident assignment notification, blocking incident notification if matched
- Match silence or inhibit rules during alert event delivery, blocking incident generation if matched
- Blocked alerts will no longer trigger or merge into incidents
- You can choose to retain or discard blocked alerts
- Console requires secondary confirmation before clicking custom actions
- Newly created channels displayed at the top
- Create incident page adds escalation rule specification, supports markdown description
- Assignment records display dynamic assignment reset indicator
- Video demo entries added near core feature points
- Escalation rule single chat unified configuration supports not setting channel for certain severity levels
- Incident reassignment removes current responder

- Support Zabbix v7 version alert integration
- Support InfluxData v2 version alert integration
- Support Meraki alert integration
- Support Zoho OpManager alert integration

